北美四大职业球队之一的曼菲斯灰熊,以强悍球风和愈挫愈勇的精神出名。自从Ubiquiti Inc.创办人Robert Pera买下球队,主场FedEx Forum再添一笔特别的优势。
曼菲斯灰熊队(Memphis Grizzlies)虽然地处小市场,但在前些年却屡屡以不被看好的姿态,三番两次在季后赛让强权们吓出一身冷汗。他们强悍的球风和打死不退的精神令球迷们津津乐道,不过鲜为人知的是,灰熊主场的网路和通讯设备有着别有用心的秘密。
曼菲斯的悲情与倔强
灰熊队成立于1995年,建队之初以加拿大温哥华为根据地。相较于同属加拿大、同时进入联盟的多伦多暴龍,幸运地早早拿到超级巨星Vince Carter,灰熊在前几年始终是联盟有名的软柿子。惨淡的战绩加上地处边陲,让管理阶层决定在2001年搬迁到美国田纳西州的曼菲斯。在温哥华的六个球季,灰熊带着101胜359败,胜率仅22%的悽惨成果离去。
搬家首年,球队充满了新气象,不仅来到温暖怡人的南方,当年更以第三顺位选进西班牙优质长人Pau Gasol。菜鸟球季就以17.6分、8.9篮板和2.7助攻获选为年度新人的他,毋庸置疑地成为灰熊球团寄予厚望的建队核心。Gasol也确实争气,生涯第三年就率队首度打入季后赛,无奈当时西区列强环伺,接连遇到强权马刺、太阳、小牛,未成气候的灰熊竟一胜难求,连续三次在首轮惨遭横扫,留下0胜12败的季后赛战绩。
无法更上层楼的窘境,以及Gasol本人的伤势,让球队困极思变,遂在2008年季中将他交易到湖人队进行重建,换回的球员中正好包含了他的弟弟Marc Gasol。当08-09球季开打前、Marc向球队报到时还是个默默无名的二轮新秀,没有人想到他会和前一年选进的年轻控球Mike Conley,以及隔年暑假交易来的失意前锋Zach Randolph,共同打造灰熊成为西区强权。

从2011年缔造「老八传奇」击落第一种子马刺开始,灰熊成为西区最让人无法忽视的绊脚石。连续七年打进季后赛,儘管从未在西区出线,但包括马刺、勇士、雷霆等分区冠军赛常客,要踏上决赛舞台往往都必须通过灰熊这关;正像曼菲斯这座充满蓝领氛围的城市,灰熊的球风也始终如一地强悍、坚韧、打死不退。
粗中有细的铁汉柔情
灰熊虽然地处小市场,反而加深了球队跟当地球迷的连结,尤其以主力Conley和Randolph最受到球迷喜爱。两人都十分热心公益,皆曾经获选NBA Cares的单月社区协助奖(Conley甚至两度得奖),在球队核心和在地居民如此紧密互动的情况下,不难想像灰熊在曼菲斯的地位。
作为曼菲斯唯一一支北美四大职业运动的球队,球团也非常用心地经营社区关系,除了具体参与当地的教育、青年发展、健康与体适能等领域外,同时致力于提昇球迷的观赛体验。现任老闆Robert Pera于2012年买下球队之后,其母企业Ubiquiti Inc.的技术正好为此提供协助,让球迷在观赏球赛的同时,也能无后顾之忧地享受连网乐趣。

不断追求卓越技术,只为网路畅行无阻
要在封闭的体育馆内上网,并不如我们所想得那么理所当然。场馆的规模大小和设计可能造成许多干扰收讯的因素,拥挤的人群则会大量地吸收射频、使得讯号传递不易;此外,热门活动的人潮流动速度非常快,体育馆必须满足从「空空如也」到「人山人海」的所有网络需求。

从基地台的安装,到勘查、测量讯号的覆盖范围,都会因为变数太多而增添困难,如果没有用心的规划和先进的网路设备辅助,在人满为患的建筑物中,充斥着收不到讯号的抱怨也就不难理解。这正是大多数体育赛事、演唱会或大型音乐会等室内活动司空见惯的现象。
上述的困难都曾在灰熊主场FedEx Forum发生过,但经过了多次设备迭代,现在Ubiquiti Inc.的Wi-Fi设备成功地向全世界展现了他们的优异技术。这背后的黑科技就是Ubiquiti Inc. 的

场馆内所使用的UniFi WiFi BaseStationXG是非常适合超高密度场景的系统。首先,在射频能量引导上,採用多台AP并且真正做到小蜂窝组网,在天线波束宽度可调、蜂窝单元可大可小的情况下,有效提升高度密集场景的覆盖效能。
其次,藉由无感知的通道隔离技术,将环境恶劣的通道进行区分隔离。而在使用者重视的网络安全上,也提供了前所未有的无线感知和安全性:包括实时频谱监测、airtime利用率分析、入侵检测/预防工具。通过持续频谱扫描功能,AP不间断地监视周围射频环境,以监测潜在的恶意活动、并为网路寻找效能最佳的通道。

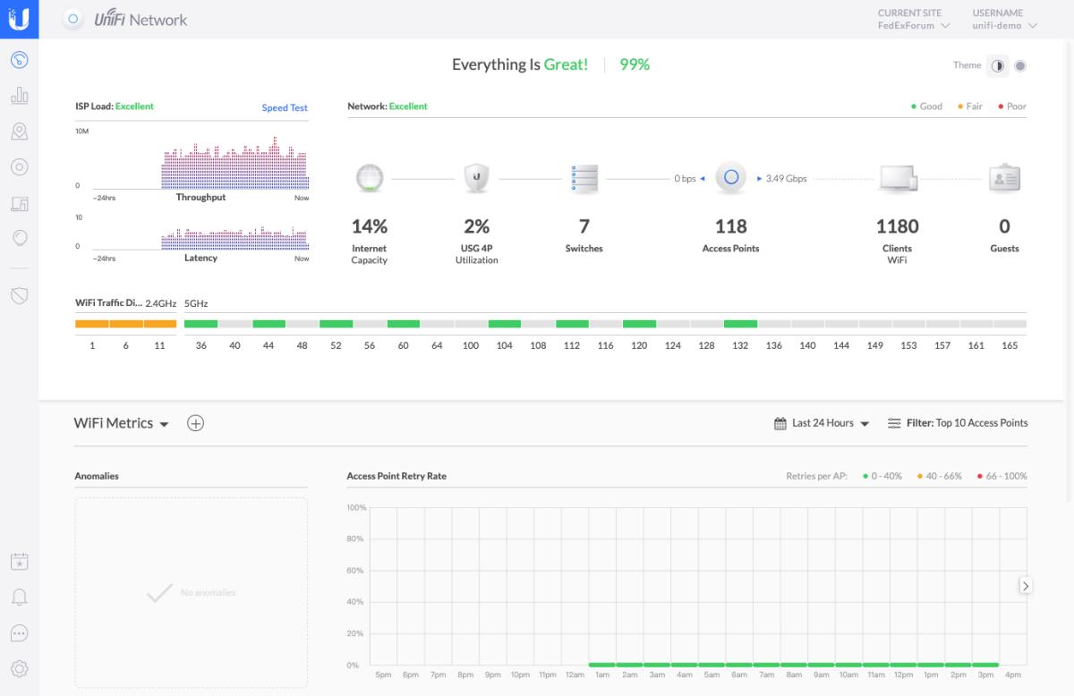
在强大系统的支援下,灰熊主场的网路有着优异表现:集中射频能量,使无线基地台的接收信号幅度显着提升,手机能更快完成传输,且不同频段的讯号不会互相干扰。如果 以1Mbps作为最基本的服务品质保障,在测试期间只有4个样本的性能接收水準低于这个数字,保障比例高达99.5%;而即使在有着14781人进场的比赛中测试,比例依旧有 97%,整个场馆的Wi-Fi 在比赛期间为每个用户提供了10-80 Mbps的吞吐量,你就可以知道它肯定是个狠角色。

有趣的是,和一般商用网通设备都有昂贵又复杂的使用者计价或年约授权方案相比,对球场来说,UI的免费授权方案让FedExForum 球场的Wi-Fi费用,以三年期间来算只需花费竞争对手解决方案的15%,可说是CP值超高的极致黑科技。

值得一提的是,除了硬体之外,搭配的UniFi控制器也同样性能优异。使用者可以免费下载并安装在本地或者云端伺服器上,来管理本地或者分布在不同地方的多个站点。UniFi控制器具备简洁直观的中文使用者介面,方便对UniFi网路进行配置、管理和监控。另外也没有后期授权费用及服务费用、学习上手快,很大程度上降低了企业网路成本。

硬体和软体双管齊下,让FedEx Forum的网路在无形之中成为美好观赛体验的重要元素。或许近期灰熊的战绩并不如前几年亮眼,但靠着Ubiquiti Inc.的强力支援,以快人一步的网路技术发展,让曼菲斯球迷们进场时的感受依旧无与伦比。











